В конце июня компания PTV Group объявила о скором выпуске новой версии своего инструмента для макромоделирования и создания транспортных моделей городов – Visum с порядковым номером 13. Начиная с этой версии продукта, как уверяют разработчики, существенно повышена вычислительная мощность, по-праву ведущего программного обеспечения в области транспортного планирования во всем мире. Распределенные вычисления и ускоренные процессы позволили добиться более быстрых расчетов. Кроме того, улучшена обработка моделей, эффективность и общая производительность программы. Первые положительные отзывы клиентов пришли, например, от Deutsche Bahn (Немецкой железной дороги), которые с помощью новой версии Visum смогут сократить общее время расчета своих моделей на 50%.
Новая версия Visum предоставит пользователям возможность еще более равномерно и распределенно использовать ресурсы вычислительной мощности своих рабочих станций. “На практике это означает, например, что компьютеры, используемые в дневное рабочее время для расчетов, смогут автоматически выполнять расчеты серии сценариев в ночное время”, говорит доктор Johannes Schlaich, директор по управлению продуктами PTV Visum.
В новой версии ведущего программного обеспечения для транспортного планирования, распределенные вычисления – это не единственный подход, примененный для повышения производительности. Разработчики PTV Group также улучшили функции планирования, применяемые к общественному транспорту. Следовательно, расчет тарифов и расписания на основе задания и расчета соответствующих параметров общественного транспорта, стали гораздо быстрее. “Visum 13 существенно увеличивает скорость при проведении линейных расчетов параметров работы общественного транспорта. По сравнению с версией 12.5, общее время вычислений модели было уменьшено на 50% “, объясняет Johannes Kuhr, Deutsche Bahn (Немецкая железная дорога), который уже опробовал новую версию программы.
Повышение эффективности.
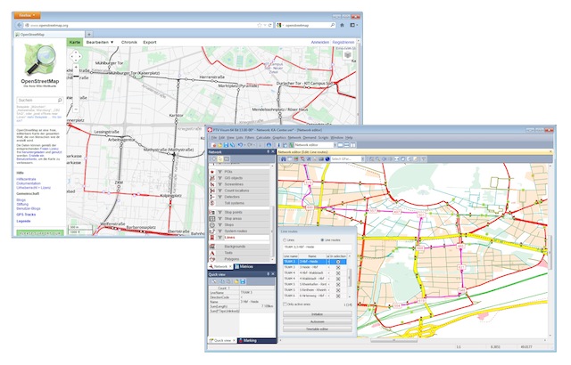
Импорт данных из OpenStreetMap (OSM) является еще одним инструментом, который помогает сделать работу по моделированию общественного транспорта еще более эффективной. “В Visum 12.5, пользователи уже могут использовать карты OSM как основу графа сети для создания или корректировки транспортных моделей”, комментирует доктор Johannes Schlaich. “А теперь, в версии 13, они смогут импортировать данные общественного транспорта, такие как: железнодорожные пути для рельсового транспорта, а также остановки и маршруты движения для наземного пассажирского транспорта – сразу в базу данных Visum“. Кроме того, произвольная точка или область в транспортной модели Visum может быть задана как точка интереса (Point of Interest – POI) и наполнена соответствующими данными. Так что теперь модели создаются более эффективным и быстрым способом.
Еще одним новшеством в Visum 13 станет возможность использовать Live Maps в качестве фонового изображения карт. Согласно доктору Johannes Schlaich: “В рамках создания графа сети, их можно будет напрямую загружать от поставщика карт”. Помимо OSM карт и сервисов, а также карт Bing, пользователи смогут использовать и дополнительные картографические сервисы.
Ссылка на источник: http://www.traffic-inside.com/2013/06/28/faster-computing-with-ptv-visum-13/


